„Angriffe hinterlassen Spuren. Wir finden sie.”
Sysmon Analyzer Pro ist eine Enterprise-Lösung für die umfassende Analyse von Microsoft Sysmon Event-Logs. Die Software ermöglicht IT-Sicherheitsteams die Echtzeitüberwachung von Endpoints, die Erkennung verdächtiger Aktivitäten und die forensische Analyse von Sicherheitsvorfällen.
Die Anwendung vereint Event-Analyse, Live-Monitoring, Sysmon-Installation und -Verwaltung, Multi-Server-Überwachung sowie automatisierte Berichterstellung in einer einheitlichen WPF-Oberfläche. Alle sicherheitsrelevanten Daten werden lokal verarbeitet – es findet keine Übertragung an Cloud-Dienste statt.
Zielgruppe und Einsatzszenarien
Sysmon Analyzer Pro richtet sich an Organisationen und Fachleute, die ihre Windows-Infrastruktur proaktiv schützen möchten. Die Software ist für den Einsatz in regulierten Umgebungen konzipiert und erfüllt die Anforderungen an Dokumentation und Nachvollziehbarkeit.
Security Operations Center (SOC)
- Echtzeit-Monitoring über mehrere Server mit aggregierten Statistiken
- Sofortige Alarmierung bei verdächtigen Aktivitäten per Sound und E-Mail
- Korrelation von Events zu Angriffsketten und Prozess-Timelines
- Live-Monitoring mit konfigurierbarem Auto-Scroll und Pause-Funktion
IT-Sicherheitsbeauftragte
- Compliance-Reports für Audits und Zertifizierungen (PDF, HTML, CSV)
- Nachweis aktiver Überwachung mit Zeitstempeln und Statistiken
- Zeitgesteuerte automatische Berichterstellung und E-Mail-Versand
Incident Response Teams
- Forensische Analyse von Sicherheitsvorfällen mit Detail-Ansichten
- Timeline-Rekonstruktion von Angriffen über Prozess-Ketten
- Korrelations-Dialoge zur Identifikation von Lateral Movement
System-Administratoren
- Integrierte Sysmon-Installation und -Konfiguration (kein separates Tool nötig)
- Verwaltung der Event-Log-Grösse über die grafische Oberfläche
- Automatisierte tägliche/wöchentliche Reports via Windows Task Scheduler
- Überwachung kritischer Server mit Erkennung unautorisierter Änderungen
Hauptmerkmale
- 29+ Sysmon Event-Typen vollständig unterstützt mit kategorisierter Darstellung (Prozesse, Netzwerk, DNS, Dateisystem, Registry, WMI)
- Multi-Server Monitoring — parallele Echtzeitüberwachung beliebig vieler Windows-Server via WinRM/WMI mit Server-Kacheln, Sparklines und aggregierten Statistiken
- Live-Monitoring — Echtzeit-Event-Feed lokal (EventLogWatcher) und remote (Polling), mit Auto-Scroll, Sound-Alerts und Live-Diagrammen
- Threat Detection — automatische Verdachtserkennung nach MITRE ATT&CK (LOLBAS, Credential Dumping, Ransomware-Indikatoren, DGA-Erkennung, C2-Ports, Encoded PowerShell)
- Event-Korrelation — Prozess-Ketten, Timelines und automatische Angriffsmuster-Erkennung (schnelle Netzwerk-Aktivität, verdächtige Prozessketten, LSASS-Zugriff)
- Dashboard — interaktive Übersicht mit Statistik-Karten, Pie-Charts, Severity-Verteilung, Top-Prozesse/-IPs/-DNS
- Reporting — PDF (MigraDoc/PDFsharp), HTML (A4-druckoptimiert) und CSV-Export, Einzel-Event-Export per Kontextmenü
- Automatisierung — Silent Mode (CLI), zeitgesteuerte Reports, E-Mail-Versand via SMTP, Windows Task Scheduler-Integration
- Sysmon-Verwaltung — integrierte Installation/Deinstallation/Konfiguration inkl. Build 26000+ Bereinigung
- Sicherheit — AES-256 verschlüsselte Credentials, RSA-2048 Lizenzschutz, Regex-Timeouts gegen DoS, Whitelist/Blacklist-Regelwerk
Lizenzierung
Gute Software muss nicht teuer sein.
Einmalig 249,00 € (inkl. 19% MwSt.)
- Standortlizenz ohne Benutzerbegrenzung
- Keine Folgekosten, keine Abonnements
- Kostenlose Updates innerhalb der Hauptversion
- Jetzt auch in Englisch
Privatlizenz Einmalig 49,00 € (inkl. 19% MwSt.)
- Keine Folgekosten, keine Abonnements
- Kostenlose Updates innerhalb der Hauptversion
- Jetzt kaufen, in Kürze wird Sysmon in Windows nativ integriert
Produktinformation Sysmon Analyzer Pro
Send download link to:
Product Information Sysmon Analyzer Pro
Send download link to:
Windows Sysmon Analyzer Pro
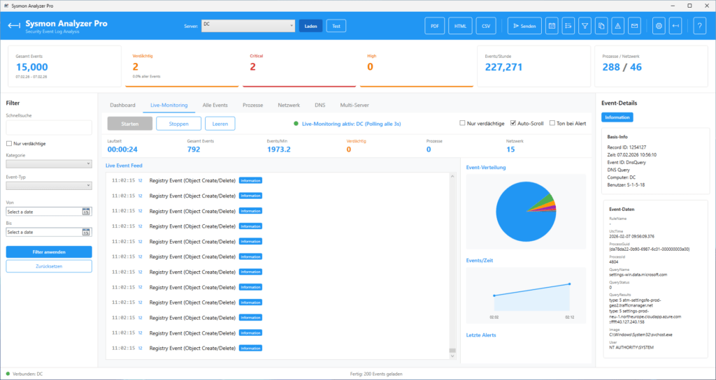
Oberfläche und Navigation
Die Benutzeroberfläche von Sysmon Analyzer Pro ist in mehrere Bereiche gegliedert, die eine effiziente Analyse ermöglichen.
Event-Details (rechts)
Bei Auswahl eines Events in einer beliebigen Ansicht (auch im Live-Monitoring) zeigt das rechte Panel die vollständigen Event-Details:
- Basis-Info: Record-ID, Zeitstempel, Event-ID, Typ, Computer, Benutzer (SID)
- Event-Daten: Alle Sysmon-spezifischen Felder (variiert je Event-Typ)
- Severity-Badge: Farbcodiert (Critical=rot, High=orange, Medium=gelb, Low=grau)
Kontextmenü (Rechtsklick auf ein Event)
In den Tabs Alle Events, Prozesse, Netzwerk und DNS steht ein Kontextmenü per Rechtsklick zur Verfügung. Dieses bietet folgende Funktionen: Event-Details als PDF exportieren, Event-Details als HTML exportieren, Event-Details per E-Mail senden (erfordert konfigurierte E-Mail-Einstellungen), sowie Raw-XML in die Zwischenablage kopieren. Ein Doppelklick auf ein Event öffnet den Detail-Dialog mit allen Event-Daten in vier Tabs (Übersicht, EventData, CallTrace/Hashes und Raw XML).
Event-Datenbank
Alle über den Button „Laden“ abgerufenen Events werden automatisch in einer lokalen SQLite-Datenbank gespeichert. Die Datenbank ermöglicht serverübergreifende Abfragen, historische Analysen und persistente Speicherung unabhängig vom flüchtigen Event-Log. Die Deduplizierung erfolgt über ComputerName, RecordId und TimeCreated – doppeltes Laden erzeugt keine Duplikate.
Timeline
Der Timeline-Tab visualisiert die in der Datenbank gespeicherten Events als chronologisches Balkendiagramm mit farbcodierter Severity-Verteilung. Die Auflösung ist wählbar zwischen stündlich und täglich. Wie der Datenbank-Tab zeigt die Timeline nur Events an, die zuvor über „Laden“ abgerufen und in die SQLite-Datenbank geschrieben wurden.
Live-Monitoring
Das Live-Monitoring ermöglicht die Echtzeitüberwachung von Sysmon-Events auf dem lokalen System und auf Remote-Servern. Wählen Sie in der Kopfzeile den gewünschten Server aus und klicken Sie auf „Starten“. Lokale Systeme werden per EventLogWatcher in Echtzeit überwacht, Remote-Server per Polling alle 3 Sekunden mit automatischem Retry und exponentiellem Backoff bei Verbindungsfehlern. Der Statustext zeigt den verbundenen Server und den Modus an.
Event-Korrelation
Die Event-Korrelation verbindet isolierte Ereignisse zu aussagekräftigen Angriffsketten und ermöglicht die Erkennung komplexer Bedrohungen, die in einzelnen Events nicht sichtbar sind.
Prozess-Ketten
Über den Korrelations-Dialog (Toolbar-Icon ‘Clipboard’) können Sie für jedes ausgewählte Event die Prozess-Hierarchie analysieren:
- Ancestors: Alle übergeordneten Prozesse bis zum Root-Prozess
- Descendants: Alle gestarteten Child-Prozesse
- Fokus-Event: Hervorhebung des analysierten Events in der Kette
Prozess-Timeline
Die chronologische Darstellung aller Aktivitäten eines Prozesses umfasst:
- Prozess-Start und -Ende mit berechneter Lebensdauer
- Netzwerk-Verbindungen mit Ziel-IP, Port und Protokoll
- DNS-Queries mit aufgelösten Domains und Ergebnis
- Datei-Operationen mit vollständigen Pfaden
- Registry-Änderungen mit Schlüssel und Wert
Automatische Korrelationstypen
| Korrelationstyp | Erkennungsmuster |
| Schnelle Netzwerk-Aktivität | Prozess stellt Netzwerkverbindung < 10 Sekunden nach Start her |
| Verdächtige Prozess-Kette | Shell startet Recon-Tools (whoami, net, ipconfig, systeminfo) |
| LSASS-Zugriff | Credential Dumping durch nicht-autorisierte Prozesse |
| DNS + Netzwerk | Verdächtige Domain-Auflösung mit anschliessender Verbindung |
| Verdächtige Dateien | Scripts in Temp/Public-Ordnern mit anschliessender Ausführung |
Sysmon Multi-Server Monitoring
Die Multi-Server-Funktion ermöglicht die gleichzeitige Überwachung beliebig vieler Windows-Server in einer einheitlichen Oberfläche. Dies ist ideal für Unternehmen mit verteilter Infrastruktur.
Server-Kacheln
Jeder Server wird als interaktive Kachel dargestellt:
- Status-LED: Online (grün), Warning (orange), Error (rot), Offline (grau)
- Echtzeit-Metriken: Events/Minute, Gesamt-Events, Alert-Zähler
- Mini-Sparkline: Visueller Trend der letzten 20 Datenpunkte
- Severity-Balken: Verteilung Critical/High/Medium/Low
- Letzter Alert: Zeitstempel und Beschreibung des letzten verdächtigen Events
Globale Funktionen
- Alle starten/stoppen: Gleichzeitige Steuerung aller konfigurierten Server
- Globale Statistiken: Aggregierte Events/Minute und Alerts über alle Server
- Alert-Banner: Sofortige Benachrichtigung bei Verdacht auf einem beliebigen Server
Filterung und Regelwerk
Seitenleisten-Filter
Die Filter-Seitenleiste bietet folgende Möglichkeiten:
- Schnellsuche: Freitext-Suche über alle Event-Felder (Prozessname, Pfad, IP, etc.)
- Nur verdächtige: Checkbox zur sofortigen Einschränkung auf verdächtige Events
- Kategorie: Auswahl einer bestimmten Event-Kategorie
- Event-Typ: Auswahl eines spezifischen Event-Typs, gruppiert nach Kategorie
- Datumsbereich: Von/Bis-Filter mit DatePicker-Steuerelementen
Klicken Sie auf ‘Filter anwenden’, um die Filter auf die geladenen Events anzuwenden, oder ‘Zurücksetzen’, um alle Filter zu löschen.
Whitelist/Blacklist-Regeln
Über den Trichter-Icon in der Toolbar erreichen Sie die Filterregeln-Verwaltung:
Whitelist (Ausschliessen)
Whitelist-Regeln blenden bekannte, unkritische Aktivitäten aus und reduzieren False Positives:
- Bekannte Windows-Systemprozesse: svchost.exe, csrss.exe, smss.exe
- Eigene Unternehmens-Software
- Muster-Typ: Regex, Wildcard oder exakter Pfad
Blacklist (Hervorheben)
Blacklist-Regeln markieren spezifische Aktivitäten als verdächtig:
- Eigene Erkennungsregeln basierend auf bekannten IOCs
- Muster für unerwünschte Software
- Import/Export von Regelsets im JSON-Format
Verdächtige Muster (Einstellungen)
In den Einstellungen unter ‘Verdächtige Muster’ können Sie die Regex-basierten Erkennungsregeln anpassen:
- Verdächtige Prozess-Muster: Regex-Ausdrücke für verdächtige Commandlines und Prozessnamen
- Verdächtige Netzwerk-Ziele: Regex-Ausdrücke für verdächtige IP-Adressen und Hostnamen
Die Muster werden sowohl beim Laden als auch im Live-Monitoring angewendet.
E-Mail-Versand
Reports können direkt aus der Anwendung per E-Mail versendet werden:
- Manueller Versand: Report sofort per E-Mail senden (Button ‘Senden’ im Header)
- SMTP-Konfiguration: Server, Port, SSL/TLS, Authentifizierung
- Empfänger: Mehrere E-Mail-Adressen möglich
Zeitgesteuerte Reports
Über den Zeitplan-Dialog (Kalender-Icon) können automatische Report-Aufgaben erstellt werden:
- Intervalle: Stündlich, täglich, wöchentlich, monatlich
- Alert-Modus: Nur bei Überschreitung eines Verdacht-Schwellwerts
- Ausführung: Integration mit Windows Task Scheduler
- Ausführung als SYSTEM oder als angemeldeter Benutzer
Die zeitgesteuerten Reports laufen auch als Dienst.
Hilfe und Support
Integriertes Hilfesystem
Das Hilfesystem (Fragezeichen-Icon in der Toolbar) bietet 28 Hilfethemen in einer Baumstruktur mit Echtzeit-Suchfunktion. Die Hilfe ist kontextsensitiv und öffnet automatisch das zum aktuellen Tab passende Thema.
Sysmon Analyzer Pro – „Jedes Event zählt. Jede Bedrohung sichtbar.”
Teil der ISW-Tools Suite von IT-Service Walter
© 2026 IT-Service Walter | Alle Rechte vorbehalten












